
流量计上市厂家,股票代码:700233

园区是危化品企业的基本单位,是重要的产业集聚区,特别是在数字化技术的加持下,危化品园区的转型进一步深化,智慧化成为了园区升级发展的加速器,因此如何将物联网、大数据、人工智能等技术融入到危化品园区建设中来呢?
法米特危化品解决方案聚焦于危化品园区的升级特点,依托实战经验与物联网云平台打造数字化解决方案,将AI、大数据、区块链、云计算等数字技术引入项目建设,打通园区内顶层规划、标准规范、基础设施、技术赋能、应用服务到管理运营的全流程,切实利用解决方案来为危化品园区带来管理升级,服务升级、产业升级等智能体验,让危化品园区能真正安心、省心开展危化品生产建设。
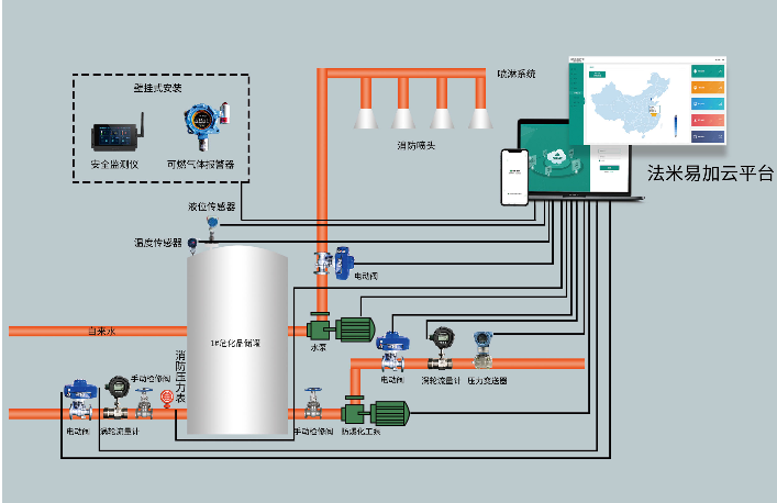
法米特危化品解决方案在园区建设的应用主要表现利用可燃气体报警器、法米特物联网安全监控仪等设备对园区进行整体监控,联动报警设备,一旦出现泄露、漏气危险情况,会自动启动安全应急处置流程,同时根据法米特物联网云平台对管理人员发送信息,控制中心还可以根据实际情况通知有关部门救援。
在法米特危化品解决方案中的核心部件——法米特物联网云平台,具有较为强大的数据采集与处理能力,可以对数据进行交叉分析,实现对危化品园区的安全防控,能耗管控,事件预警和应急指挥等整体可视化智能运行。
危化品数字化园区,建设只是第一步,要想推进园区的可持续发展,创新服务体系不可少。接下来,法米特危化品解决方案还会坚持“以人为本”,“以企业需求为先”等服务理念引导,联合更多行业合作伙伴开展更深层次的开拓创新,为危化品企业提供创新服务,优化体验,让园区内的危化品可持续,进阶化发展。
Copyright © 锐凌计量 .All Rights Reserved.
工信部备案:皖ICP备13010507号-10