
流量计上市厂家,股票代码:700233

危化品是近几年国家重点管控的行业,未来将会有更多品牌投入到危化品行业建设。
法米特在危化品行业已经深耕多年,积累了丰富的经验,在今年9月份即将颁布的《安全生产法》中,进一步明确了危化品的安全管理,为此法米特借此契机,也开始了新一轮的规划与布局,开始新的征程。
安全使用,是危化品生产和使用过程中较为关心和重视的一点。
很多人认为,危化品大多是一些有毒性化学品,离自己很远,殊不知人们日常使用的炊燃都是属于危化品的一种。近年来,关于燃料类危化品使用不当或者泄露引发的事故举不胜数,如传统燃料液化气、天然气、柴油等,新能源燃料醇基燃料等。如何在使用过程中减少危害性,是危化品企业值得思考和上升的问题。
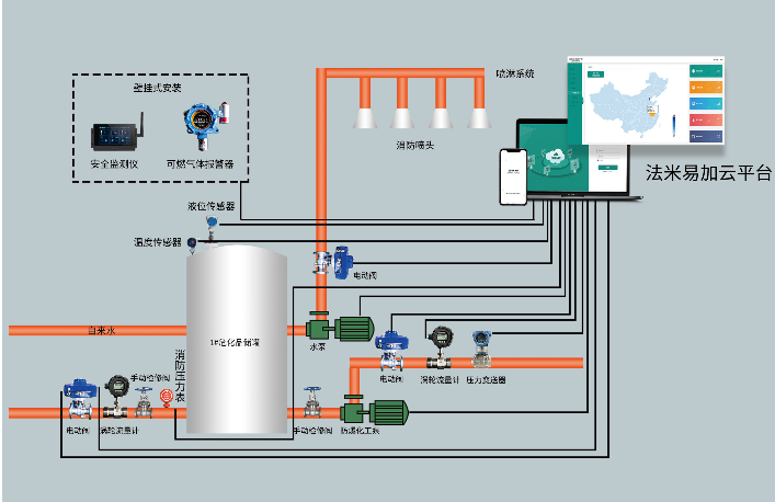
法米特作为专注于危化品安全管理的品牌,为了保障用户在使用过程中的安全性能,搭载物联网技术,研发出法米易加云平台产品,它可以拥有报警、实时监测泄漏、大数据技术等优势,为用户的使用保驾护航。同时在5G技术的驱动下,可以让终端系统的反应更加迅速和及时,增加效率,节省成本。
针对厨房内的危化品管理,法米特的气体报警器探测到可燃性气体浓度达到报警器设置的报警值时,会通过发出报警信号,以此来提醒人员进行疏散,法米特可燃气体报警装置解决方案会配备燃气泄漏紧急切断阀,物联网云平台,当仪器探测到燃气泄露时会自动关闭燃气管道,餐饮人员也要及时开启风机排风,减少工作场所内积聚的可燃气体浓度,防止爆炸或火灾的发生。
大到家国,小到每一位用户,法米特在危化品行业的发力实际上也是落实社会责任的一种方式,跟随时代发展战略,做好危化品工作,这才是一位企业应该履行的责任。
小到每一位用户,法米特也希望通过自己的技术研发,在危化品管理上,让用户使用放心和安心。时刻与用户同行,时刻将用户需求放在心中,做一个高水平、负责任的品牌,才是一个真正立足于社会的品牌,才能走得长久。
在接下来的发展道路上,法米特将步履不停,继续为用户营造安心的危化品使用环境,相信法米特,选择法米特,让安心常伴您身边。
Copyright © 锐凌计量 .All Rights Reserved.
工信部备案:皖ICP备13010507号-10