
流量计上市厂家,股票代码:700233

根据气象台消息,今年第6号台风“烟花”已经登录浙江沿海,台风所到之处,强风强降雨带来的损失不可估量。受到台风强降雨影响,危化品企业一般出现以下问题,因为强降雨发生的安全事故,危化品原材料与水发生化学反应,这种情况所带来的危险性更大。
因此在台风期间做好危化品企业的安全管理工作必不可少,早部署早防范,积极应对,多角度落实保障措施。
针对危化品企业,台风期间仅仅要求各部门主要负责人在岗值班是不够的,人为巡查和应对措施难免会出现误差,人力+科技才能在台风期间确保危化品企业的安全生产。
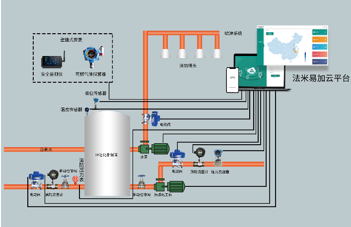
法米特危化品安全生产风险监测预警系统是以“工业互联网+危化安全生产”为理念的一种应用生态系统,其中预警系统里的法米特危化品安全生产风险监测云平台,可以实时记录监测数据,其中法米特物联网安全监控仪作为重大危险源数据采集终端,可以对企业生产车间内的温度、液位、压力、可燃气体浓度、流量等重大危险源监控参数实时监测,再结合周边的工厂环境、气象环境,不断优化完善危险化学品重大危险源安全风险评估模型,台风期间,根据数据结合分析,可实现对危险化学品重大危险源安全风险的实时评估,进一步增强安全性能,随时采取科学有效的解决方案。
危化品企业管理人员结合自身巡查得出的数据和系统提出的数据之后,可以不定期向有关部门汇报企业的安全生产情况,应对措施落实情况及存在问题,帮助企业更好地度过难关。
把防范台风当成紧急工作来处理,严阵以待、严密防范,把问题考虑得更复杂、更深层,加强日常巡查,将危化品预警系统监测到的数据每小时进行汇报,本着宁防空不破防的理念,确保危化品企业在台风期间安全生产。
Copyright © 锐凌计量 .All Rights Reserved.
工信部备案:皖ICP备13010507号-10